
Grupo Alpura, una empresa mexicana líder en productos lácteos con una flota de 200 camiones cisterna, buscaba un sistema de gestión de productos lácteos para resolver los problemas de contabilidad y transporte de productos.
El socio de Wialon, CTTMX, en México, desarrolló una solución de gestión de flotas que permitió a Grupo Alpura tener el transporte de leche bajo control. El proyecto integró los elementos de un sistema de gestión de lácteos para satisfacer los requerimientos del cliente.

En instalaciones del cliente
Detalles de viaje
La plataforma TRM también se integró con el sistema preexistente de Grupo Alpura, incorporando diversos paneles de control e indicadores.
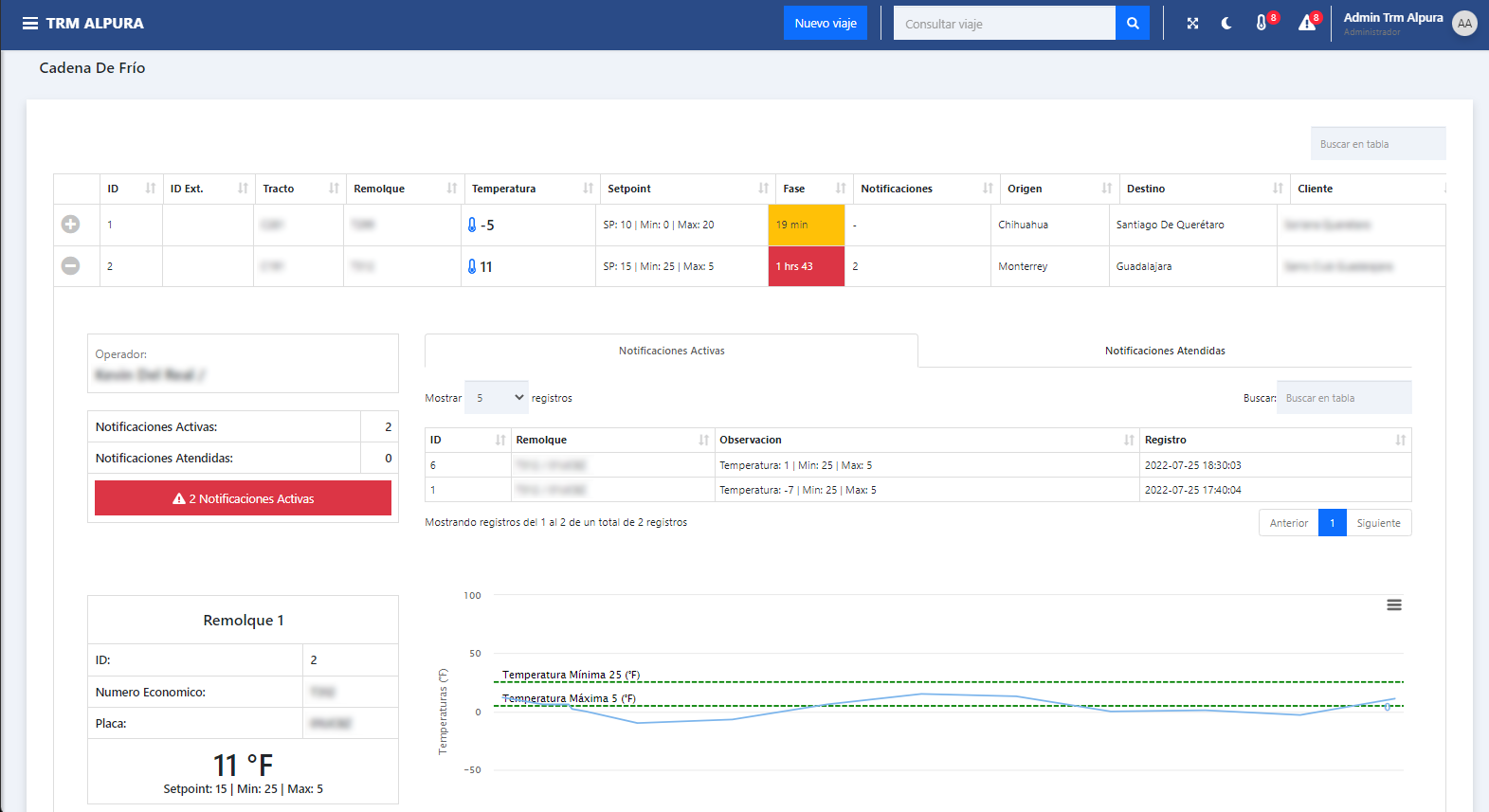
Panel de control para el control de la cadena de frío
Para seleccionar el hardware para el proyecto, CTTMX probó varios modelos de dispositivos en el laboratorio para identificar aquellos con el mejor rendimiento.
El socio de Wialon ofrece formación en línea a los empleados a petición del cliente y brinda soporte para la solución 24/7.
El proyecto implementado por CTTMX integra una solución de gestión de flotas IoT y los componentes de un sistema de gestión de lácteos. Ahora, Grupo Alpura puede mantener bajo control sus camiones y el volumen de leche que sale de las tuberías de transporte.
El cliente puede seguir la densidad de la leche y garantizar la temperatura ideal en la cadena de frío en tiempo real, lo que le permite actuar de inmediato para proteger el producto.
Esto se logró gracias a la detección del ralentí y a los sensores de nivel de combustible instalados.
El cliente puede detectar paradas no permitidas en los centros de recolección de leche, llevar un registro de la cantidad de leche que sale de las tuberías de transporte y verificar el nivel de combustible en tiempo real, gracias al control del combustible de la flota.
El cliente puede identificar a los empleados que conducen de manera imprudente y ofrecerles capacitación. Una conducción responsable no solo protege la mercancía transportada, sino que también contribuye a un menor consumo de combustible.
La implementación de la solución de seguimiento permitió a la empresa láctea optimizar las rutas y entregar sus productos de forma más rápida.