Wialon Local 2604 release: New features and upgrades

Cover 1600x896 (2)

Wialon Local 2604 is here — the latest version of our on-premises fleet management solution. Deployed on a local server, Wialon Local is ideal for projects that require full data ownership, whether due to security requirements, compliance with national data storage regulations or simply fleet owner preferences.

Most updates in Wialon Local 2604 build on features that have already been rolled out and refined in Wialon Hosting — our powerful cloud solution trusted by over 2,700 service providers worldwide. This means the new version includes functionality that has been thoroughly tested in real-world use and adopted by fleets worldwide.

This release further improves the reliability of Wialon Local and makes it easier to work with in practice. Updates across administrative workflows, system stability and security, integrations, and core functionality help streamline everyday operations — from system administration to reporting and data handling.

In real projects, this means Wialon Local scales more easily and runs more efficiently. For service providers, it translates into less time spent on setup and maintenance, and more flexibility to build and grow fleet digitalization solutions.

So, let’s take a look at the most notable updates in Wialon Local 2604 in more detail.

Prefer to watch?

Check out this short video covering the most important highlights of the Wialon Local 2604.

 

Improved administrative workflows

Faster and smoother Wialon Local deployment on modern servers

We’ve upgraded the Wialon Local installation process to better support modern server environments. It now works with UEFI-based systems while still keeping compatibility with legacy BIOS setups.

In practice, this means fewer limitations during deployment, less manual setup, and a smoother, more predictable installation process.

Advanced monitoring capabilities

Reliability is a core focus with Wialon, with Wialon Hosting delivering 99.5% SLA-backed uptime, supported by Tier-3 data centers in the US and Europe and extensive operational experience. At the same time, in environments where infrastructure is managed locally, additional factors can come into play, so we’ve enhanced monitoring capabilities to help users stay informed and respond more efficiently.

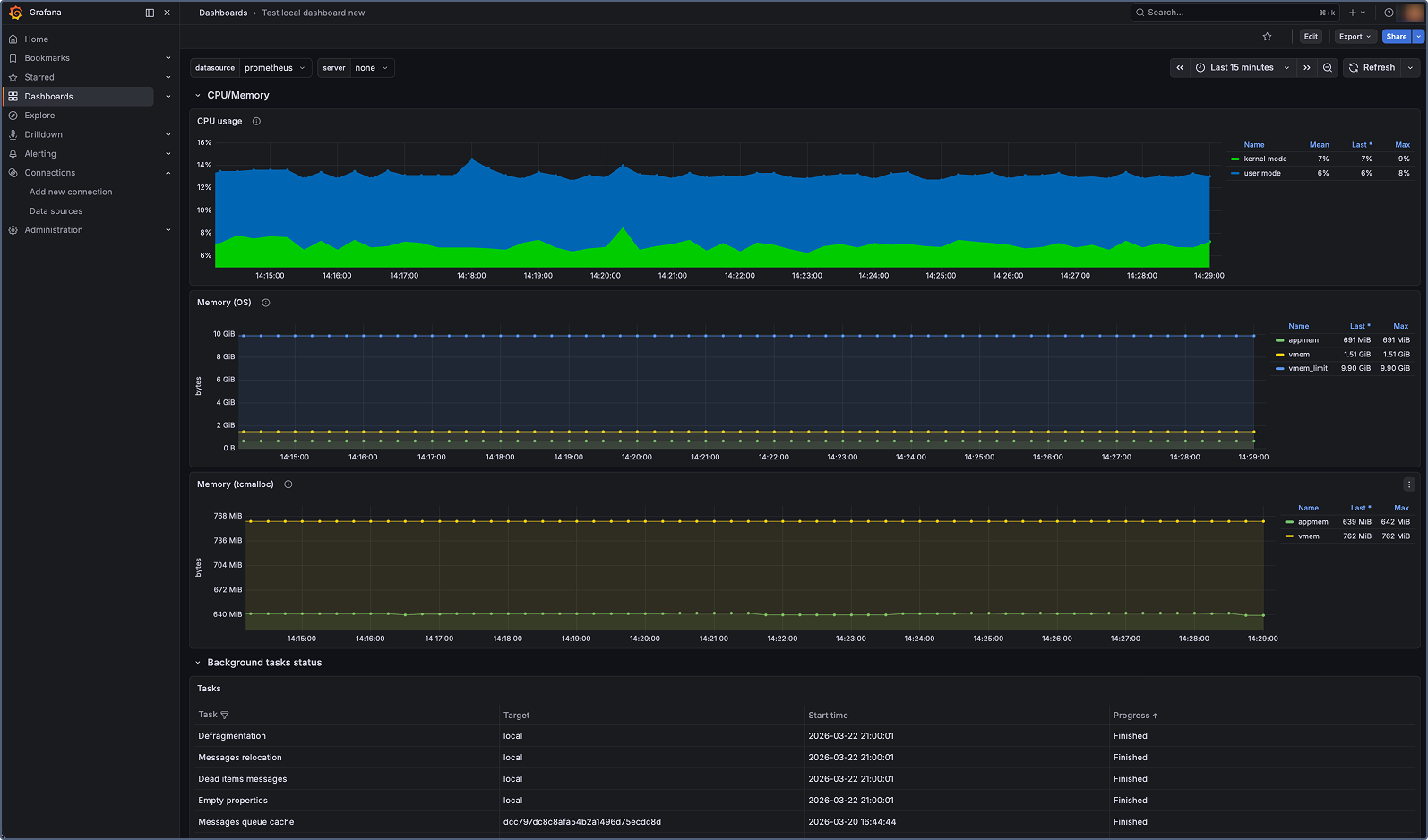
Wialon Local now provides access to system metrics that can be integrated with external monitoring tools such as Grafana, Zabbix, or Prometheus. 

In the past, much of this information was only visible within the interface itself. Now, with machine-readable metrics, users can integrate Wialon Local into their existing monitoring infrastructure, set up alerts, and identify performance issues before they become critical.

Wialon Local: Advanced monitoring using external tools
We’ve also included supporting materials to help with implementation, such as setup instructions, a full list of available metrics, and a preconfigured Grafana dashboard template to act as a solid starting point and reduce the effort required to get up and running.

Better log readability for easier troubleshooting

Wialon Local puts system management entirely in the user's hands, which means having access to clear, actionable logs is vital for troubleshooting.

With this in mind, we’ve improved log readability in the admin panel to make it faster to navigate and easier to spot important events among regular system messages.

Logs now use a unified format, including consistent timestamp display based on server time. This makes troubleshooting more predictable and helps avoid confusion when investigating issues. Visual highlighting has also been added, so warnings, errors, and critical events stand out at a glance. In addition, the use of a monospace font improves readability when reviewing logs line by line.

Improved logs readability in Wialon Local 2604
Logs now feature a unified format with server-based timestamps, visual highlighting for key events, and improved readability

Overall, these changes make troubleshooting faster and more straightforward, while also supporting automation by ensuring consistent logs that work reliably with parsing scripts and monitoring tools.

Improved visibility of background processes

We’ve added a new history section for background processes in the Status tab, giving clear visibility into what’s been running in the system.

Previously, once a process finished or failed, it disappeared from view, making it harder to understand what had happened. Now, you can access a full history of background processes, including their names, statuses, and time when they ran, with filters for the last 24 hours, 3 days, or a week.

History of Backgorund Processes in Wialon Local 2604
The new section makes troubleshooting more effective by providing visibility into recent system activity

Easier access to key administrative actions

Important but infrequently used actions, such as password change, restart, and logout, are now grouped into a unified menu in the header. This keeps the interface cleaner and more structured, allowing administrators to find essential actions faster without cluttering the workspace.

Easier access to key administrative actions in Wialon Local 2604

Administrators can access key actions more quickly 

Security improvements

We continuously work on strengthening the security of Wialon Local, and this release is no exception.

Wialon Local 2604 also introduces a range of security improvements that strengthen the default setup and support audit and compliance requirements. While most of these updates work behind the scenes, they help make the system more secure and resilient in everyday use.

Improvements to key functionalities

Along with a broad range of enhancements to administrative workflows, Wialon Local 2604 brings crucial updates to key platform features such as Reports, Drivers, and more. Let’s take a closer look at what’s changed in the latest version.

Drivers functionality updates

The Drivers functionality has been redesigned with a more modern and controlled logic, addressing limitations of the previous implementation. 

The new version supports data recalculation, which is especially important for handling scenarios such as delayed data. At the same time, all historical data remains stable: past assignments remain unchanged, so your reports stay stable even as new data comes in.

The assignment history interface has also been enhanced to provide better visibility and control. Automatic and manual assignments are now separated, making it easier to understand what’s happening. You can filter events, exclude incorrect automatic assignments, remove manual ones, and restore previously excluded data if needed. 

Small but important usability tweaks, such as a cleaner layout, better date handling, and more precise timing, make the interface noticeably smoother to use.

Drivers functionality updates in Wialon Local 2604
The assignment history interface has been improved for better visibility and control

The updated mechanism is now supported across the system — including reports, notifications, etc. — ensuring consistent behavior everywhere. At the same time, backward compatibility is preserved for API integrations, so existing implementations continue to work without changes.

As a result, you get more accurate driver data without impacting historical reports, along with an easier way to review and manage driver assignments day to day.

Any future improvements or bug fixes to the Drivers functionality in Wialon Hosting will also become available for Wialon Local and can be applied automatically (with the Auto-install option enabled) or installed manually.

Trips data unification across different interfaces

Previously, data for the same trip could show different mileage or duration in the mobile app, Tracks, Dashboard, and Reports. This happened because different parts of the product relied on different calculation approaches.

With this update, we’ve completed a major step in unifying calculation logic, reducing discrepancies caused by differences in algorithms. This updated approach ensures more reliable results and improves overall data accuracy.

As a result, users will see consistent trip data regardless of where they access it, making analysis clearer and reports easier to trust.

Same to the Drivers functionality, any future improvements or bug fixes to the updated trips calculation logic in Wialon Hosting will also become available for Wialon Local and can be applied automatically (with the Auto-install option enabled) or installed manually.

Multiple improvements to Reports

Time tracking inside and outside geofences

Geofence reports now allow users to track not only time spent inside geofences but also periods outside them. With the new Interval type setting in report tables, users can choose to display intervals inside, outside, or both. This makes monitoring easier, as users can track when vehicles leave designated areas using geofence data alone, without additional configuration.

Time Tracking Inside and Outside Geofences in Wialon Local 2604The new Interval type option in the settings tab

Configurable geofence exit detection

A new Geofence exit setting in report templates allows users to define how a geofence exit is detected: either by the 1st message outside the zone (default) or by the last message inside. This flexibility improves reporting accuracy, especially for units that transmit data infrequently.

Geofence Exit Setting in Wialon Local 2604

The new option is available in the General section of the report template settings

Start and end times for fuel and battery events

Reports now display start and end times for fuel fillings, fuel drains, and battery charges. These details provide clearer event data and enable more precise tracking of fuel and energy usage.

Administrative fields in reports

Reports now support administrative unit fields alongside custom fields, providing greater flexibility in handling internal data. Key values can be included directly in Wialon reports through the custom column in the report template using the admin_field("name") function.

Filtering data by sensor values 

In the Advanced tab of message validity filtering settings, users can now filter messages using sensor values alongside existing parameters such as speed, HDOP, and satellite count.

Message validity Filtering

The system processes each incoming data packet according to the defined sensor logic: if the sensor returns 0, the message is saved without positional data (speed, coordinates, etc.). Otherwise, it is stored without changes.

Users can apply multiple sensors at once, enabling more advanced filtering scenarios. This helps exclude unreliable data caused by GPS anomalies, ensuring more accurate mileage, stable tracks, and dependable reports, even when working with legacy devices or in challenging signal conditions.

CMS Manager improvements

CMS Manager has received several important updates to the Services tab in both the Account properties and the Billing plan properties sections. Here’s a quick overview of the new enhancements:

Navigation is now more intuitive, with services grouped into clear categories — General, Apps, Sites, and Maps — with quick filters at the top of the tab. A new keyword search bar has also been added, so you can find what you need without scrolling through long lists.

Quick Filters in CMS Manager

The quick filters and keyword-based search allow for faster navigation and setup 

We’ve also improved how services are named and structured. Some names now include more context, and related services are grouped using a common prefix — for example, “Drivers: Access” and “Drivers: Groups” (previously “Groups of drivers”). This makes it easier to spot related settings and manage them together.

Simplified value setup

We’ve refined the Services interface to make configuration simpler and more intuitive.

Fields that don’t apply — such as Limit and cost for map services or apps — are no longer shown, so the interface feels cleaner and easier to navigate. At the same time, remaining fields now come with clearer input tips, improved validation, and more helpful error notifications.

The result is simple: users will be able to set up services quicker and easier, with fewer mistakes along the way.

Simplified Value Setup
Red highlighting combined with clear error messages helps users spot incorrect entries and enter data in the required format

Easier troubleshooting

Identifying and resolving configuration issues in CMS Manager is now more straightforward.

Common hierarchy rule conflicts are clearly highlighted, so you can immediately see where something needs attention. Each issue is supported by tooltips that explain what’s happening and how to fix it — for example, when an account reaches its limit based on the parent account’s Limit and cost settings.

Easier Troubleshooting
Rows highlighted in yellow indicate a hierarchy issue

Together, these improvements make account configuration in CMS Manager more intuitive and efficient — helping configure and manage customer accounts faster and with fewer errors.

In practice, it means less time spent on setup and troubleshooting, and more time focused on delivering and scaling fleet solutions.


In addition to all major updates listed above, Wialon Local 2604 also comes with a wide range of smaller improvements aimed to further enhance data quality, ensure smoother and more consistent interaction with maps, as well as improve overall system performance and stability. These changes ensure more reliable operation and a more consistent user experience across the platform.

The newest version continues to strengthen Wialon as a complete product suite for fleet digitalization — with Wialon Local playing a key role in projects that require on-premises deployment and full control over infrastructure and data.

With multiple improvements to administrative workflows, data processing, and reports, Wialon Local becomes even more reliable in everyday use and easier to scale across different types of fleet projects.

For service providers, this means more flexibility in how you build and deliver your solutions. For fleets, it’s about digitalizing workflows with a solution they can rely on.

Upgrade to the latest version of Wialon Local to take full advantage of these improvements and see the difference in your daily operations. For help with upgrading, contact your Partner Success Manager, or get in touch with sales@wialon.com to learn more.


You can find detailed instructions for using Wialon Local 2604 in the Wialon user guide.

Don’t forget to subscribe to the Wialon blog and pages on LinkedIn, Facebook, and YouTube to stay up to date with all the news.

6643787f14c91

Raman Liavonau

Raman Liavonau is a Content Marketer at Wialon. He is responsible for creating concise and quality content for the Wialon blog, as well as delivering comprehensive marketing materials, landing pages, newsletters, and other types of written media.

Related articles